淄博彬盛翔化工有限公司     全国服务热线:0533-3592255

彬盛翔技术员浅谈电厂除盐水设备工艺流程和特点

 二维码
作者:彬盛翔技术部来源:原创网址:http://www.binshengxiang.com

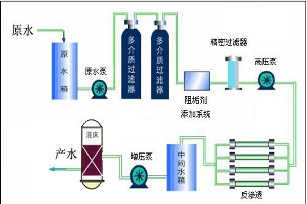
彬盛翔技术员浅谈电厂除盐水设备工艺流程和特点介绍。电厂除盐水设备采用先进的热处理技术,有效的去除水中的悬浮物、细菌等杂质。电厂除盐水设备就是通过原水箱原水加压泵,多介质过滤器、活性炭过滤器、软水器、保安过滤器。出水水质电导率小于5us/cm(25℃)、Si02含量小于100ug/L的水称为一级除盐水。今天,彬盛翔技术员为您介绍电厂除盐水设备的工艺流程和特点。


100T除盐水设备.jpg


一、电厂除盐水设备工艺流程

1、原水罐:储存原水,用于沉淀水中的大泥沙颗粒及其它可沉淀物质。同时缓冲原水管中水压不稳定对水处理系统造成的冲击。

2、原水泵:恒定系统供水压力,稳定供水量。

3、多介质过滤器:采用多次过滤层的过滤器,主要目的是去除原水中含有的泥沙、铁锈、胶体物质、悬浮物等颗粒在20um以上的物质,可选用手动阀门控制或者全自动控制器进行反冲洗、正冲洗等一系列操作。保证设备的产水质量,延长设备的使用寿命。

4、活性炭过滤器:采用果壳活性炭过滤器,活性炭不但可吸附电解质离子,还可进行离子交换吸附。经活性炭吸附还可使高锰酸钾耗氧量(COD)由15mg/L(O2)降至2~7mg/L(O2),此外由于吸附作用使表面被吸附复制的浓度增加,因而还起到催化作用、去除水中的色素、异味、大量生化有机物、降低水的余氯值及农药污染物和除去水中的三卤化物(THM)以及其它的污染物。可选用手动阀门控制或者全自动控制器进行反冲洗、正冲洗等一系列操作。保证设备的产水质量,延长设备的使用寿命。

二、电厂除盐水设备特点

1、电厂除盐水设备采用进口反渗透膜,脱盐率高,使用寿命长,运行稳定。

2、电厂除盐水设备采用全自动预处理系统,实现无人化操作。

3、电厂除盐水设备采用进口格兰富增压泵,高效率低噪音,稳定可靠。

4、实施在线水质监测控制,监测水质变化,保障水质安全。

5、全自动电控程序,还可选配触摸屏操作,使用方便。

6、切合当地水质的个性化设计,全方位满足需求。


除盐水设备工艺流程.jpg


淄博彬盛翔化工有限公司成立于2003年,专注水处理行业16年。公司专业研发生产反渗透系列药剂,有反渗透膜阻垢剂、膜清洗剂、膜杀菌剂等30多个种类的产品,能够满足各种水质除盐水设备的需求。彬盛翔公司是一家集水处理药剂研发与生产、设备制造与销售、工程配套与安装、技术咨询与服务一体的以高新技术为主题的新型环保企业。

除盐水设备专用药剂

型号

产品名称

型号

产品名称

MPS307

海水淡化膜阻垢剂

MPS200

酸性膜清洗剂

MPS308

广谱型膜阻垢剂

MPS300

碱性膜清洗剂

MPS309

回用水膜阻垢剂

MPS330

冲击型膜杀菌剂

MPS310

污水回用膜阻垢剂

MPS340

膜杀菌剂

MPS35

碱性膜阻垢剂

MPS150

膜絮凝剂

MPS220

2倍浓缩液膜阻垢剂



MPS0100

8倍浓缩液膜阻垢剂







以上是电厂除盐水设备工艺流程和特点介绍,想要更加了解除盐水设备的相关内容,欢迎用户前来咨询。淄博彬盛翔化工有限公司生产的除盐水设备专用药剂采用专利配方研发生产,保证设备的稳定运行,还会根据用户的实际情况以及当地水质,为用户设计合理的解决方案。








Binshengxiang Huagong
在线客服
 
 
 
 
 工作时间
周一至周五 :8:30-17:30
周六至周日 :9:00-17:00
 联系方式
周经理:13022701255
邮箱:743398042qq.com